SOLUTIONS
Visibility and Analytics
by PartnerLinQ

Unlock End-to-End Visibility and Actionable
Intelligence Across the Supply Chain
PartnerLinQ’s Visibility & Analytics solution suite delivers a unified view of enterprise operations with
orders and tenders to fulfillment and transportation. This enables your organization to move from
reactive tracking to predictive, AI-augmented decision-making.
Core Capabilities
Our solutions leverage the PartnerLinQ Platform to empower every stakeholder—from logistics coordinators to procurement managers—to see, understand, and act on what’s happening across the supply chain in real time.
→

Prebuilt Supply Chain Analytics
Business users can manage
and leverage prebuilt, industry-
specific analytics through a
low-code interface.

Enterprise
Connectivity
Seamless data flow from multiple
sources is ensured through
prebuilt connectors to ERPs, TMS,
WMS, and your partner network.

Conversational AI
(CAI)
Provides natural language
access to insights, powered by
pretrained industry-specific AI
agents operating on
PartnerLinQ’s knowledge graph.

Configurable Analytics Applications
Configurable industry data apps
that harmonize operational data
into AI-enriched, decision-ready
insights.
Supply Chain Visibility Solutions
Each solution is powered by PartnerLinQ’s unified architecture. The LinQGraph unifies multi-source
operational data, applies real-time quality validation, and powers Conversational AI-driven querying
with AI-infused analytics that delivers actionable insights and complete transactional transparency.

Customer Order Lifecycle Visibility Solutions
End-to-end order tracking across customers, channels, and geographies with real-time visibility into creation, confirmation, shipment, and delivery.
Request a Demo →This solution provides comprehensive traceability for the complete O2C flow, ensuring you never lose sight of a customer order from initial request to final payment. It integrates and monitors all related transactional activity, acting as a single pane of glass for sales, service, and supply chain teams.

Faster Issue Resolution
Enables customer service to perform research and draft responses to customer complaints and questions much quicker.
Chargeback Mitigation
Provides the data needed to easily and quickly contest chargebacks and deductions.
SLA Improvement
Proactively monitors for delays and mismatches, improving adherence to customer Service Level Agreements (SLAs) and enhancing the overall customer experience.
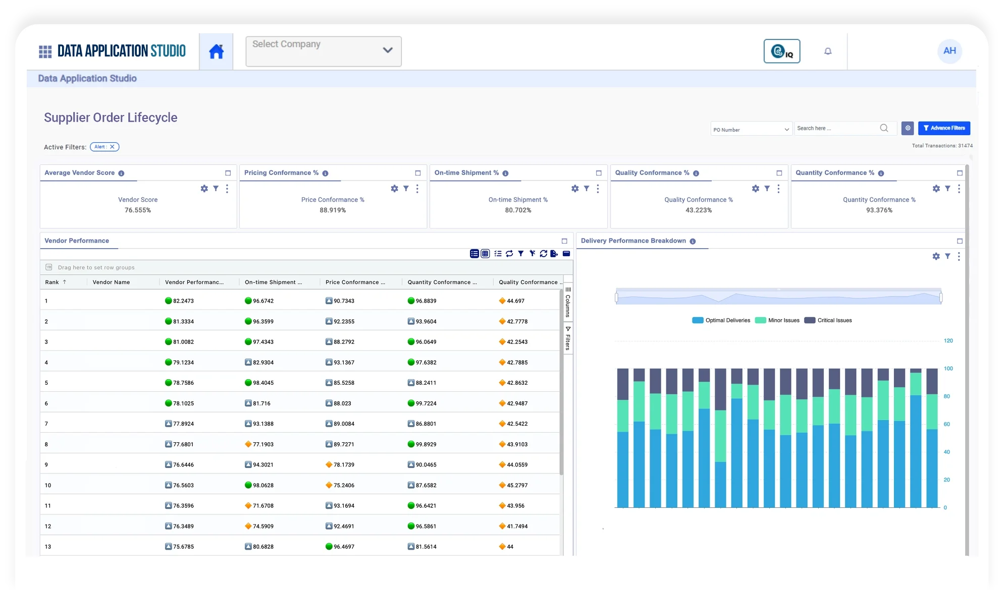
Supplier Order Lifecycle
Visibility Solutions
Achieve traceability from Vendor Purchase Order (EDI 850 Outbound) to Vendor Invoice (EDI 810 Inbound).
Request a Demo →Designed for procurement and sourcing
teams, this solution provides critical, real-time visibility into the supplier fulfillment process. It monitors every step of the P2P cycle to ensure compliance, track lead times, and proactively manage inventory risks.

Supplier Compliance Monitoring
Easily tracks delays in acknowledgments and shipments to measure and monitor supplier SLA compliance and performance trends.
Risk Mitigation
Get immediate alerts on PO mismatches, missing documents, and invoice variances to resolve issues before they become costly disruptions.
Operational Insight
Provides complete operational visibility with easy-to-understand graphical and conversational views that non-technical business users can leverage.
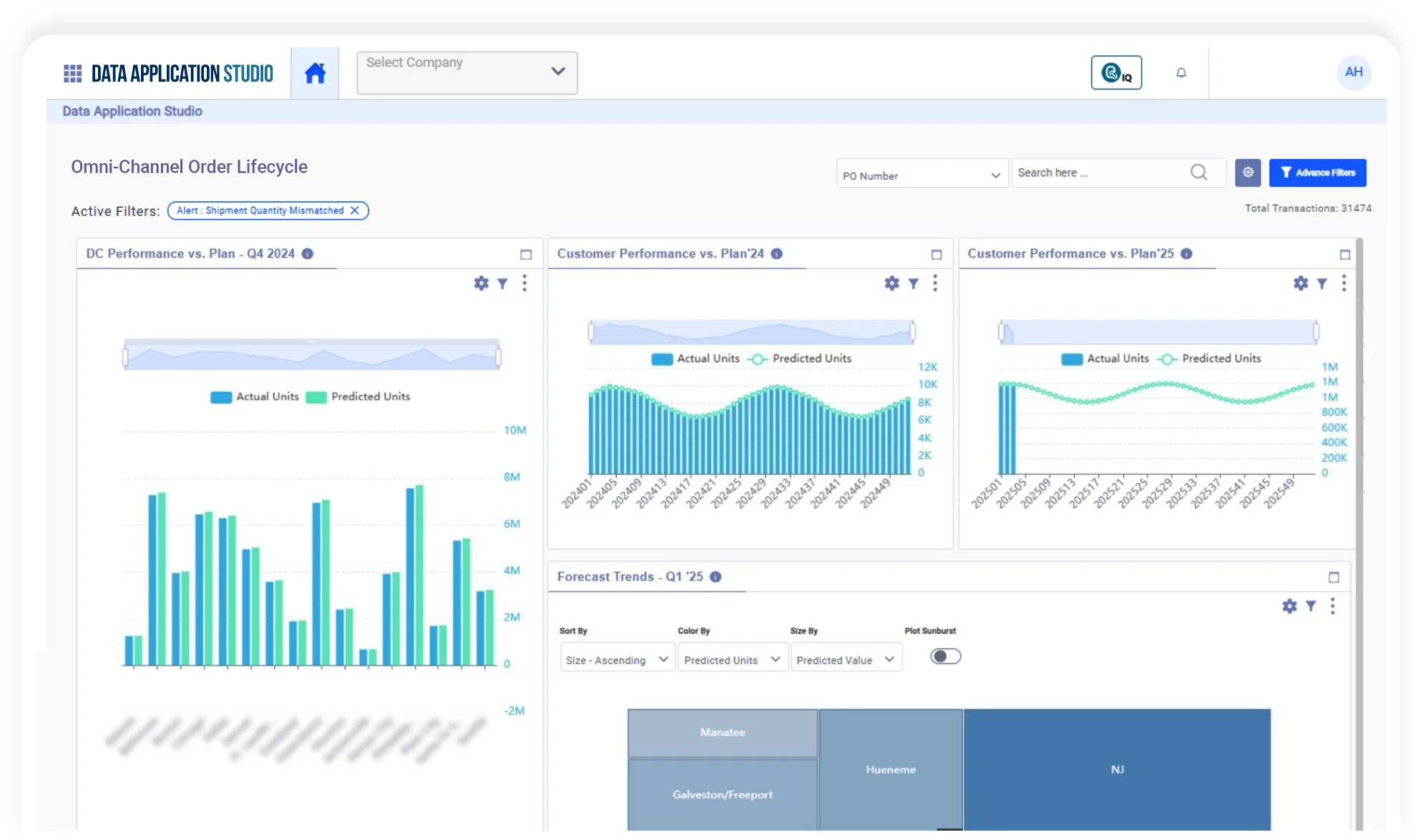
Omni-Channel Order
Lifecycle Visibility Solutions
Achieve visibility across all order intake channels (Online,
POS, Marketplaces) through order ingestion, routing to
fulfillment nodes (WMS, 3PL, Dropship), and final delivery.
This solution unifies visibility across all direct and indirect sales channels, from e-commerce sites and POS systems to third-party marketplaces and social commerce. It provides end-to-end tracking from the moment the order is placed through order routing, fulfillment, and final delivery confirmation.

Proactive Exception Management
Real-time visibility into exceptions (failed syncs, routing errors, out-of-stock) enables teams to resolve issues before they impact customer delivery timelines.
Fulfillment Optimization
Drives faster order confirmation, accurate inventory allocation, and timely dispatch across all fulfillment nodes.
Consistent CX
Ensures a consistent customer experience (CX) and complete traceability regardless of whether the order is fulfilled by a warehouse, a 3PL, or a dropship vendor.
Order Fulfillment Lifecycle
Solutions
Gain visibility across Order Fulfillment (Warehouse Ship Request/Confirmation - EDI 940/945) and Order Receiving (Warehouse Shipment Advice/Receipt Advice - EDI 943/944).
Request a Demo →This solution concentrates on the critical logistics transactions between your core systems (ERP) and your execution partners (WMS, 3PLs). It provides complete visibility into inbound receiving and outbound shipping activities, ensuring accurate inventory and reducing discrepancies.

Improved Coordination
Enhances real-time coordination between your ERP, WMS, and 3PL systems for both receiving and shipping execution.
Reduced Manual Follow-ups
Provides early visibility into shipment confirmations and receipt completions, reducing the need for manual checks and follow-ups.
Inventory Accuracy
Flags data or quantity errors (e.g., ASN vs. Receipt Mismatch) upon data entry, strengthening supply chain reliability and inventory accuracy.
Customer Transportation
Tender Lifecycle Solutions
Gain visibility from Shipper Load Tender (EDI 204 Inbound) to Customer Invoice (EDI 210 Outbound).
Request a Demo →Critical for carriers and 3PLs, this solution provides complete visibility from the customer’s load tender request to the final proof of delivery and invoicing. It enables sales and logistics planning teams to manage customer demand trends and optimize their tender acceptance strategy.

Bid Response Optimization
Provides a full view of tender activity to identify trends in customer demand and improve tender response rates.
Tender Response SLA
Monitoring to help improve customer experience and improve repeat business opportunities.
Dispute Resolution
Ability to quickly contest customer chargebacks backed by transaction and delivery data.
Customer Insights
Identify top customers by shipment volume and top shipping lanes to create better, more profitable offerings.
Carrier’s Tender Lifecycle Solutions
Gain visibility from Carrier Load Tender (EDI 204 Outbound) to Customer Invoice (EDI 210 Inbound).
Request a Demo →This solution helps shippers manage their transportation network by tracking carrier performance and compliance across every load tendered. It monitors acceptance rates, response times, and delivery milestones to enhance carrier relationship management and network optimization.

Network Optimization
Enhances carrier relationship management through AI-powered insights on acceptance patterns and on-time performance metrics.
Performance Tracking
Provides real-time metrics (Acceptance Rate, Delayed Response Rate, Missing Milestone Rate) to accurately track carrier performance.
Contract Management
Helps identify and leverage the top-performing carriers by shipping lane, strengthening negotiation positions and transportation reliability.
Why PartnerLinQ Visibility & Analytics Is Different

Dimension
Integration
Data Management
Analytics
AI & Automation
User Experience
Traditional Platforms
Manual, IT-driven ETL pipelines
Centralized, static data lakes
Static dashboards and reports
Separate, model-centric
Fragmented tools
PartnerLinQ Advantage
Plug-and-play connectors and low-code orchestration
Federated, self-service data products with lazy materialization – complements your existing data and analytics platforms
Interactive, CAI-driven data applications
Embedded CAI and agentic reasoning across the data graph
Unified platform for data, analytics, and AI collaboration
FAQs
How resilient and agile is your supply chain?
If you encounter unexpected disruptions, lack of automation, and changing consumer attitudes, you’re not alone.
PartnerLinQ makes it easy to integrate with legacy and cloud-based systems that allow you to increase productivity across your business’s workflows.
Want to see how PartnerLinQ connects all your information sources, including XML, JSON, EDI and Non-EDI, to reduce manual work substantially?

